美控自动化
产品直通车
产品描述 Product Description
电镀工艺以及电镀废水处理过程中涉及的仪器仪表
电镀工艺是利用电解的原理将导电体铺上一层金属的方法。电镀是指在含有预镀金属的盐类溶液中,以被镀基体金属为阴极,通过电解作用,使镀液中预镀金属的阳离子在基体金属表面沉积出来,形成镀层的一种表面加工方法。
1.配药:
因为目前电镀前的除油大多涉及的是碱洗,碱类助洗剂常用的为氢氧化钠、纯碱、硅酸钠和三聚磷酸钠。氢氧化钠和纯碱作为碱剂,价格最为便宜,废水较难处理,有时因为碱性偏强导致清洗物体受到损伤,另一方面氢氧化钠和纯碱没有乳化作用对于矿物油清洗没有任何效果,所以需要用到在线式PH检测仪PH4.0来监测助洗计的PH值,并且PH电极的需要采用四氟电极,不能用常规的塑壳电极,否者会被腐蚀掉。

2.镀前酸洗或者碱洗:
对酸性或碱性助洗剂流通的过程中,需要对其用量进行计量,这时候会用到美控的MIK-LGG电磁流量计,若是进行酸性除油的话,电磁流量计常规采用四氟衬里,钽电极即可满足,若是碱性除油,需要根据碱性的强弱来选择相应的材质,浓度不高的话可以选择哈市合金电极,如果碱性非常强,建议选择铂金电极。
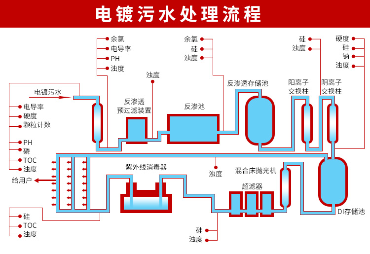
3.电镀废水:
电镀废水根据电镀工艺的不同成分会有所差别,其中主要的污染物有,各种重金属离子,酸碱类物质,有可能会含有部分油脂等有机物。污水的排放需要进行处理,而在这个过程中会涉及到污水酸碱性的测量,但是目前的话电镀废水中可能会涉及到金属离子,给客户推荐的话目前是用进口久茂电极配我们的主机。废水的排放过程中需要检测污水的流量,此时需要用到电磁流量计,电镀废水的测量,在电磁流量计的选型方面,电极选择钛合金,衬里四氟即可。

本公司向用户承诺,本仪表供货时所应提供的硬件、附件在材质和
制造工艺上都不存在任何缺陷。从仪表购买之日起开始计算,在质保期内,若收到用户关于此类缺陷的通知,本公司对确实有缺陷的产品实行无条件
免费维修或免费更换。本公司对所有记录仪产品一律保证7天包退1年保修,终身维修。







