美控自动化
产品直通车
产品描述 Product Description
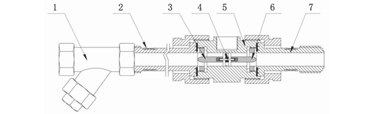
美控涡轮流量计是一种速度式仪表,它具有精度高,重复性好、结构简单、耐高压、测量范围宽、体积小、重量轻、压力损失小、寿命长、操作简单、维修方便等优点,用于封闭管道中测量低粘度、无强腐蚀性、清洁液体的体积流量和累积流量。可广泛应用于石油,化工,冶金,有机液体,无机液,食品,药品等行业。


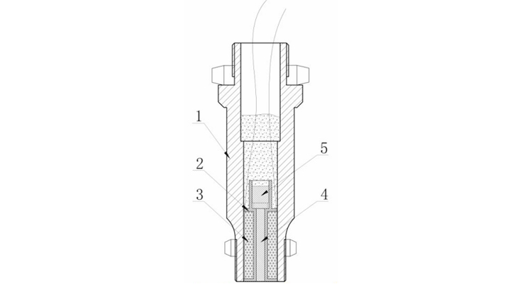
·采用先进的超低功耗单片微机技术,整机功能强,功耗低,性能优越。
·对累积流量、仪表系数进行掉电保护。保护时间大于10年
































本公司向用户承诺,本仪表供货时所应提供的硬件、附件在材质和
制造工艺上都不存在任何缺陷。从仪表购买之日起开始计算,在质保期内,若收到用户关于此类缺陷的通知,本公司对确实有缺陷的产品实行无条件
免费维修或免费更换。本公司对所有记录仪产品一律保证7天包退1年保修,终身维修。







